中国粉体网讯 超微粉碎技术是一种通过机械或流体动力,旨在克服物料内部凝聚力,实现粒径减小的方法,能够将物料粒径细化至10~25μm,从而赋予粉体巨大的表面积和孔隙率。目前,超微粉碎技术已广泛应用于制药和食品加工领域。根据原料及粉碎过程中物料含水量的不同,该技术可分为干法和湿法超微粉碎。
干法超微粉碎是指在干燥的条件下对物料进行加工。目前比较常用的干法超微粉碎技术包括气流磨、球磨、振动磨等。然而,传统振动磨和球磨在加工过程中会产生温度的升高,不适合加工富含热敏性物质的物料;气流磨能耗高,以上问题在一定程度上限制了其应用。
南昌大学食品科学与技术国家重点实验室联合企业潜心研发出一套干法超微粉碎设备——低温冲击磨,其具备出色的超细加工能力。具体而言,它能实现全谷物超细加工至50~74μm的细度,调味料至60 ~150μm,中草药至50~150μm。

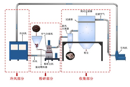
低温冲击磨示意图
设备工作原理
物料首先通过振动给料器进入冲击磨的粉碎腔内;在粉碎腔中,物料在高速旋转的转子的加速作用下撞击到衬板的齿上,或在转盘的锤头与衬板的齿面之间发生冲击剪切而粉碎;随后,粉碎的物料随着气流进入分级腔,分级腔内安装有一个垂直放置的分级轮转子,通过分级轮转子的旋转,产生一个旋转气流场,颗粒同时受到旋转的离心力和气流曳力两种作用力,粗颗粒所受离心力大于气流曳力,被抛向筒壁,沿筒壁落回粉碎腔继续进行粉碎,符合粒径要求的颗粒则随气流被吸入转子中心。分级部分的存在可以避免过度粉碎。绝大部分产物在旋风分离器的出口处收集,而非常小的颗粒则可能被筒式过滤器收集,从而避免粉尘污染。

磨盘
在整个粉碎过程中,冷风机产生冷风并通过引风机输送至粉碎腔内,使整个粉碎过程的温度保持在20℃以下,可以减少热敏物质的损失。此外,可以通过调节关键参数(分级机频率、粉碎主机频率、引风机频率)来改变低温冲击磨的粉碎效果。
应用案例
(1)将低温冲击磨用于粉碎糙米,结果发现:低温冲击磨制备的粉体粒径分布均匀,能够更好地保留非淀粉营养成分,能够有效粉碎糙米中的膳食纤维等。
(2)将低温冲击磨用于粉碎毛竹笋头,结果发现:低温冲击磨能有效粉碎毛竹笋头,并促进不溶性膳食纤维向可溶性转变,蛋白质含量提高。粒径减小,比表面积增大,堆积密度减小。笋粉的持水能力提高、膨胀能力显著提升,但是持油能力下降。低温冲击磨能有效释放笋粉中的生物活性成分(总酚、黄酮类物质),使其抗氧化能力、亚硝酸盐吸附能力、胆固醇吸附能力均有所提升。
(3)将低温冲击磨用于粉碎紫玉米,结果发现:低温冲击磨能够明显改变紫玉米粉末的粒径,提高紫玉米的物质溶出率和抗氧化能力,并且改变了紫玉米的糊化温度、回生倾向等特性,同时低温冲击磨很好的保留了非淀粉类营养成分,提高了紫玉米中的酚类物质。
参考来源:
1、郭晓娟.低温冲击磨中紫玉米的粉碎机理及品质调控机制研究
2、严旭东.低温冲击磨制备糙米粉及其在无麸质面包中的应用
3、程辉.低温冲击磨对毛竹笋头理化特性的影响及高纤竹笋饼干开发
(中国粉体网编辑整理/青黎)
注:图片非商业用途,存在侵权告知删除



















